Leading an engineering team is never just about writing code or shipping features. You’re expected to balance delivery speed with long-term stability, motivate people while reducing burnout, and align engineering with business goals.
In this article, you’ll see how effective software engineering leadership connects daily decisions to measurable outcomes across delivery, team health, and strategy.
First, let’s look at what this kind of leadership really means.
What Is Software Engineering Leadership?
oftware engineering leadership means guiding people and delivery in technical environments while keeping outcomes, team health, and delivery excellence in balance. As an engineering manager or senior leader, you’re measured by how reliably your teams deliver value.
The thing is, without clear leadership, delivery pipelines slow down, talent leaves, and strategic goals slip. Even code quality can go down.
Research proves this:
According to research from Exec, 77% of organizations lack leadership depth across multiple levels. However, those investing in leadership development see 25% better business outcomes.
That’s because effective leaders translate technical work into predictable delivery. They also create accountability across the software team and build resilience against bottlenecks.
So, the best thing you can do is perfect your leadership skills (or your competitors will outpace you).
Courtney Hemphill explains this well in her GOTO talk on helping great engineers become great leaders. You can check that out here:
To go deeper, you need to understand the leadership styles that shape outcomes in engineering. So, let’s look at how those styles differ.
Leadership Styles in Software Engineering
Leadership in engineering isn’t general for every organization. The way you guide people and delivery will shift depending on your team’s maturity, the type of digital products you’re building, and the expectations from executives.
These are the most common leadership styles you’ll encounter and apply.
- Servant leadership: You put the needs of the team first and create conditions for them to succeed. In practice, this could mean removing blockers, building psychological safety, or encouraging collaborative teams. A systematic review shows servant leadership increases job satisfaction, organizational commitment, creativity, and willingness to go beyond formal responsibilities. That translates into lower attrition and higher delivery stability.
- Situational leadership: You adjust your style based on team readiness. For example, a junior-heavy group may need more structure, while a senior-heavy group thrives with autonomy. Here, we encourage you to use Axify’s data to spot whether delivery bottlenecks stem from a lack of clarity or a lack of skill, and then adapt accordingly.

- Transformational leadership: You inspire people through vision and motivation, rather than authority. Leaders who do this well connect engineering goals to business outcomes and rally teams to improve processes. Meta-analyses show this style has medium to large effects on outcomes across individuals, teams, and entire engineering organizations.
- Transactional leadership: You set clear agreements on what’s expected and link rewards or consequences to results. While this style ensures accountability, it can limit innovation if applied alone. Studies from 2021-2023 confirm that transformational leadership outperforms transactional in tech projects, especially as project size and complexity grow.
- Technical leadership: You stay hands-on with architecture, code reviews, or setting technical direction. This works best when combined with mentoring and supporting cross-functional partners.
- Management vs. leadership: Management keeps systems running, such as budgets, hiring, and operational practices. Leadership is more about setting direction, influencing outcomes, and connecting engineering to business value.
Each style has trade-offs. The most effective leaders combine them depending on context. To see how these roles translate into day-to-day responsibilities, let’s look at common leadership positions inside engineering.
Software Engineering Leadership Examples + Roles
Leadership in engineering looks very different depending on your position and scope. Below, you will find the most common roles. You’ll need to understand them to see how responsibilities expand as (or “if”) you move from guiding a single software development team to shaping entire organizations.
Software Engineering Leader
In this role, you guide both people and delivery outcomes. You’re accountable for balancing technical quality with timelines, making trade-offs, and aligning the team with business goals.
Remember: you’ll be influencing decisions without always exercising a direct authority. That’s why you need strong emotional intelligence and clarity in communication.
Software Development Team Leader
At this level, you focus on a single team’s day-to-day work. You translate high-level objectives into sprint goals, facilitate stand-ups, and keep morale high.
When delivery slows, you investigate whether the root cause is a lack of clarity, blocked work, or unresolved tech debt. Your success depends on spotting issues early and addressing them before they affect business deadlines.
Engineering Manager
As an engineering manager, you bridge the gap between strategy and execution. You support personal development through coaching, handle difficult conversations when performance drops, and prioritize stability in delivery.
Strong decision-making skills are important for this role because you'll focus on competing priorities. This includes product deadlines versus long-term maintainability.
However, a lot of software companies have the same role for team leader/ engineering manager:
Engineering Director
Here, you step out of daily delivery and start optimizing team structures. You handle budgets, hiring, and talent acquisition, while also coordinating between multiple managers.
The risk of misalignment grows at this stage, so you focus on building systems that scale. This means creating clear escalation paths, shared frameworks like SMART goals, and regular syncs across groups.
VP of Engineering
A VP of engineering looks across the engineering portfolio. You’re responsible for how well delivery connects to revenue, growth, and the customer experience.
At this level, bottlenecks in one team can ripple into missed company goals, so visibility into delivery metrics becomes critical. Your work involves managing up to the CEO or board, while also setting direction for directors and managers beneath you.
CTO (Chief Technology Officer)
As CTO, you define the long-term technical vision. You decide how architecture, infrastructure, and the platform team evolve. But your authority isn’t always absolute.
A 2025 survey found that 43% of CTOs still report to another IT or line-of-business leader, and only 38% control an independent budget. That lack of autonomy means you must be adept at influencing peers in finance and product to secure resources.
Tech Lead / Tech Lead Manager (TLM)
As a TLM, you split your time between coding and guiding others. You mentor peers, make architectural choices, and set code quality standards. The challenge lies in balancing your own hands-on contributions with supporting dev managers in broader delivery goals.
Product Engineering Lead
This role serves as the bridge to the product organization. You interpret client requirements, ensure technical feasibility, and help shape roadmaps. Success depends on strong collaboration with product managers while also keeping engineering debt in check.
Architecture Leader / Principal Engineer
Unlike managers, you don’t lead people directly. Instead, you influence through design choices and reviews. You align architecture with long-term strategy, reduce risks tied to poor systems design, and act as a technical advisor for senior leaders.
Moving on, let’s look at the skills that prepare you to succeed across these roles.
Software Engineer Leadership Skills
Leading in engineering requires more than strong technical instincts. To succeed, you need a mix of skills that shape how you guide teams, align delivery with business outcomes, and influence the direction of your organization.
Technical expertise and problem-solving give you credibility.
Your team looks to you for status updates and for sound judgment in technical trade-offs. If you understand the stack deeply, you can spot risks early, such as when a shortcut introduces hidden tech debt that will slow delivery later. That's important because organizations lose 23-42% of their development time because of technical debt.
Pairing that knowledge with structured problem-solving methods, like root cause analysis or Axify's value stream mapping, helps you see and address bottlenecks at scale. The effect is higher delivery reliability and fewer costly rework cycles.

Communication and influence, along with building team culture, shape how effectively you move people toward shared goals.
Strong communication means translating business priorities into engineering language. Then aligning your team’s work to those outcomes. This is important because 86% of employees and executives say poor collaboration and communication cause most workplace failures.
Of course, Axify helps you connect your engineering metrics to your goals, so you can set inspiring objectives:
![]()
Influence also matters when you need to persuade cross-functional partners or executives that an investment in infrastructure will pay off.
Building a culture of openness, feedback, and accountability reduces attrition and supports sustained performance. A culture that tolerates hidden blockers or silence in retros will eventually struggle to deliver at pace.
Mentoring and coaching, combined with conflict resolution, determine how well your team develops over time.
Mentoring means helping engineers grow in skills and confidence. On the other hand, coaching is about asking the right questions so they learn to solve problems independently. Both require patience and consistency.
Conflict resolution is equally important because unresolved disagreements waste energy and slow delivery. The way you handle disagreements sets the tone for psychological safety in your group.
Stakeholder management, setting technical direction, and navigating ambiguity are where leadership intersects with strategy.
You need to frame trade-offs clearly for executives, like why a one-week delay on a feature could save six months of rework. Setting technical direction means balancing short-term output with long-term scalability.
Ambiguity is unavoidable in product work. This includes requirement shifts, evolving customer expectations, and market changes that force reprioritization. The skill lies in keeping your team focused on outcomes even when the inputs aren’t stable.
Metrics-driven thinking and the difference between good and bad managers keep your leadership grounded.
Tracking indicators like lead time, deployment frequency, and change failure rate helps you manage by outcomes rather than intuition.
According to a Practical Engineering Management blog, good managers grow talent, manage expectations, and align technology with business needs.
Conversely, bad managers micromanage, act as gatekeepers, and fail to guide discovery.
The difference shows up in delivery speed, morale, and ultimately the business value that engineering provides.
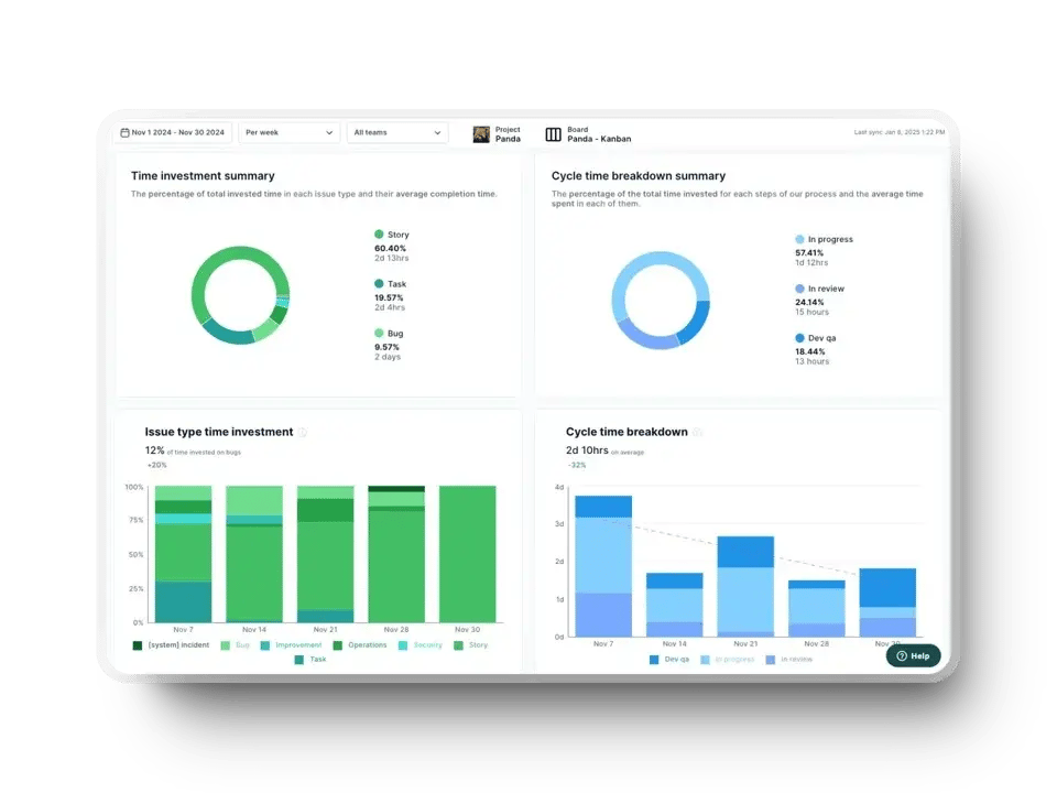
And here’s how that business value is reflected through just two examples of key engineering metrics in Axify:
- Issue type time investment + cycle time: Show where time goes and how fast work ships. If too much is spent on bugs or rework, feature delivery (and revenue) slows. Shorter cycle times can equal faster customer value and higher ROI.
a881.png?width=960&height=720&name=axify%20dashboard%20(1).webp)
- Service level expectation: Tracks how reliably teams meet commitments. Consistent SLE builds trust and leads to confident planning; missed SLE means delays, lost opportunities, and eroded business value.

Software Engineering Leadership Responsibilities
Your responsibilities as an engineering leader are to do more than just manage delivery. These are the areas where your actions directly shape outcomes for your team, your organization, and the business:
- Managing people & team growth: You’re responsible for building teams that can scale with the business. That means hiring effectively, setting clear expectations, and fostering resilience. If you neglect growth, you risk burnout and rising attrition, which directly reduces delivery capacity.
- Strategic planning & execution: Crafting a strategy is only half the work. Execution is where many organizations fail. According to Bridges Business Consulting, 80% of leaders believe their company is strong at creating strategy, but only 44% rate themselves highly at execution. This gap translates into delayed initiatives and missed revenue opportunities.
- Driving engineering excellence: Excellence isn’t just about clean code. It’s about enforcing standards that improve delivery speed, reduce defects, and control tech debt. Leaders who invest in continuous improvement (through automation, testing practices, or refactoring policies) protect the organization from costly rework.
- Building a collaborative work environment: Collaboration is a multiplier. Without it, productivity suffers. In fact, 70% of employees say poor collaboration limits output and wastes time. A culture of feedback, knowledge sharing, and open communication drives efficiency and morale.
- Career development & coaching: Your influence on career growth is critical. A survey found that 94% of employees would stay longer if companies invested in their professional development. Coaching builds retention while strengthening the team’s long-term capabilities.
- Cross-functional collaboration: Engineering doesn’t operate in a vacuum. You must partner with product, design, and finance to align trade-offs with business priorities. Poor alignment here creates delivery risk and missed market opportunities.
- A day in the life of an engineering leader: According to Gartner’s Executive FastStart, your day shifts constantly between setting priorities, removing blockers, and aligning with executives. You’re expected to balance delivery speed, team health, and organizational influence from the very first 90 days in role.
Software Engineering Leadership Salary
Compensation for engineering leaders varies widely by region and seniority. Knowing benchmarks helps you negotiate effectively and understand how your role compares in the market.
In the United States, software engineers earn an average of $186,940 per year, while more senior technical staff move higher. A principal software engineer earns about $175,958, and a tech lead averages $197,537.
Once you step into formal management, the numbers increase. For example, an engineering manager earns around $223,564, a director of engineering earns $300,486, and a VP of engineering earns $265,370. At the executive level, a CTO averages $312,330.

These figures reflect the premium placed on leadership impact. Responsibility for delivery predictability, long-term architecture, and team health directly influences revenue and company growth.
Outside the U.S., salaries differ but follow the same hierarchy. In the United Kingdom, engineering managers typically earn between £69,000 and £100,000 annually. In Canada, a software engineering team leader earns about $124,760 per year.
Use these benchmarks to compare expectations if your organization spans multiple regions.
But the truth is, higher compensation reflects higher accountability. As you move from staff roles into leadership, your performance won’t be measured by individual code contributions. It'll be estimated by how effectively you scale delivery and align engineering with business goals.
How to Become a Software Engineering Leader
Stepping into leadership requires deliberate preparation. You need to shift from solving problems yourself to enabling others to deliver at scale.
Start with skills development across technical and leadership tracks.
Deep technical expertise gives you credibility, but leadership skills decide whether teams follow your direction. This includes conflict resolution, communication, and stakeholder management. Training programs, peer feedback, and frameworks such as DORA or Team Topologies help you build both sides of the equation.
Learn how to transition from an individual contributor to a leader.
Coding excellence alone doesn’t prepare you to lead. As a leader, your value comes from prioritizing, setting direction, and creating systems that keep teams productive. If you keep focusing on your own code, you risk bottlenecking delivery and failing to scale.
Seek mentorship, shadowing, and stretch roles.
You accelerate your growth when you learn from leaders already in the role. Shadowing a manager during performance reviews or taking on a stretch assignment, like leading a cross-team initiative, exposes you to the realities of people management.
Develop influence without authority.
Formal titles don’t always guarantee buy-in. You need to guide decisions by framing trade-offs in terms of business outcomes. That ability to influence peers, product managers, and executives determines whether your leadership extends beyond your direct team.
How to Become a Better Software Engineering Leader
Improving as a leader requires more than experience alone. You need structured ways to learn, frameworks to apply, and tools to help you measure the impact of your leadership decisions. These are the programs, resources, and platforms that can accelerate your growth.
Engineering Leadership Programs
Formal and informal programs give you access to mentors and communities that help you grow. These are the most common options:
- Plato: A mentorship platform where you connect with seasoned leaders from companies like Google, Slack, and Lyft. One-on-one calls and AMAs help you address immediate challenges, from managing underperformance to scaling a team. The trade-off is that mentor availability can vary, but the value lies in real-time guidance that’s specific to what you’re facing.
- Rands Leadership Slack: A global Slack community with more than 30,000 participants. You gain perspective by learning how peers have handled challenges like restructuring team structures or addressing conflict. The downside is the sheer scale because the signal can get buried in noise unless you know where to look.
- In-house leadership programs: Many companies run internal academies by pairing rising leaders with senior mentors, offering rotational assignments, and giving exposure to cross-functional initiatives. These programs align training with your company’s culture and priorities, but they require heavy resource investment to sustain.
Software Engineering Leadership Books
Books provide frameworks and mental models you can revisit as your responsibilities expand. These are the key titles:
- Accelerate: Based on years of DORA research, it shows the metrics that predict delivery performance. This includes lead time for changes, deployment frequency, change failure rate, and time to restore service.
- Team Topologies: Helps you design organizations that scale by focusing on team types and interaction modes. A must-read if you’re struggling with bottlenecks caused by poor structure.
- The Manager’s Path: Guides you through each career transition, from IC to manager to director. It focuses heavily on mentoring, feedback, and personal growth.
- An Elegant Puzzle: A systems-level look at managing growth, tech debt, and scaling teams, with lessons drawn from fast-growing companies.
- Staff Engineer: Leadership Beyond the Management Track: A deep dive into the technical leadership path for those who want to lead without managing people.
Tools to Support Leadership
Frameworks and books give you guidance, but tools give you visibility into how your leadership impacts outcomes. Here’s how Axify supports you:
Track Delivery Performance
The DORA metrics dashboard from Axify tracks lead time, cycle time, deployment frequency, and other delivery metrics. It helps you link engineering performance directly to business goals.

Visualize Flow
You also get flow metrics that show how work moves through your pipeline. It points to where progress slows down, so you can address problems before they turn into costly delays.
Surface Bottlenecks
Axify’s value stream mapping tool helps you spot bottlenecks right away. It alerts you when work starts piling up in reviews or testing. Breaking down cycle times for each step of your workflow highlights exactly where progress slows down. This makes it easier to reallocate resources quickly and keep delivery on track.
%20bottleneck%20in%20axify5213.png?width=1408&height=828&name=Value%20Stream%20(VSM)%20bottleneck%20in%20Axify.webp)
Provide Team Health Signals
With team morale surveys and the new developer productivity assessment, Axify surfaces early warning signs of burnout, underperformance, or disengagement. Both of these tools can help act before attrition rises.

Building High-Impact Engineering Leadership
Strong leadership in engineering means balancing delivery, culture, and strategy while tying each decision to measurable business outcomes. You build influence by mastering skills, applying proven frameworks, and using the right tools to maintain flow and team health.
The thing is, your success depends on visibility into both delivery and people. See how Axify helps you strengthen engineering leadership and deliver value with confidence.
FAQs
What does a software engineering leader do?
As a software engineer, you guide both people and delivery. That means managing team health, setting technical direction, and aligning engineering outcomes with business goals. Your role is about building systems that keep delivery predictable.
How do you become a software engineering leader?
You grow into leadership by combining technical depth with people skills. Start by mentoring, leading small projects, or shadowing managers. Over time, you learn how to influence decisions, manage stakeholders, and connect engineering trade-offs to company strategy.
Should engineers move into leadership or stay IC?
The right path depends on your strengths. If you prefer guiding systems and mentoring others, leadership may fit. If you want to stay hands-on with architecture and complex systems, the staff or principal engineer track can give you impact without direct management.
How can Axify help software engineering leaders improve team flow and outcomes?
Axify helps you improve team flow by mapping the entire delivery pipeline with value stream management. This exposes where time is lost in backlog, reviews, or releases. With real-time metrics across DORA, Flow, and SPACE, you get the visibility to remove bottlenecks, improve predictability, and tie engineering outcomes directly to business results.
What delivery metrics should engineering leaders track?
You should track lead time for changes, cycle time, deployment frequency, and change failure rate. These metrics link engineering practices directly to speed, quality, and business outcomes.